# Overview
# Photovoltaic plant Home
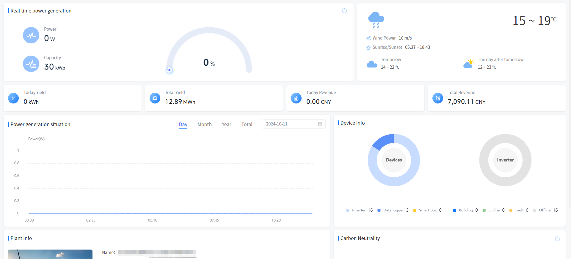
Real-time power generation

[Power]Show the sum of the latest generation power of your plant at the current time.
[Capacity] Show the sum of the rated power of your plant.
[Thermal power generation value of Plant]Show the current time power generation firepower value of your plant, the calculation formula is: current power/installed power.
Weather condition
[Weather]Show the weather conditions for the area where your plant is located today and the weather forecast for the next two days.
earnings
[Today Revenue]Show the generation revenue of your plant today. The calculation formula is: Electricity price set when the plant is created * current generation.
[Total Revenue]Show the cumulative generation revenue of your plant. The formula is the input electricity price * accumulated power generation when the plant is created.
Generating capacity
[Today Yield]Show the current generation of your plant.
[Total Yield]Show the sum of all the power generated by your plant up to now.
Power generation situation
[day]Show the current generation capacity of your plant. You can also click on the date box to select any day and view the power data for that day.
[month]Show how much electricity your plant generated this month. You can also click on the date box to select any month and view the power generation data for that month.
[year]Show the power generation of your plant this year, you can also click on the date selection box to select any year to view the power generation data of that year.
[total]Show the power generation of your plant since its creation.
Plant info
[Plant info]Show some basic information about your plant.
Energy conservation and emission reduction
[Tree] Show the equivalent planting situation of your plant, the calculation formula is: cumulative power generation (kWh) * 0.828/40/18.3.
[CO₂]Show the CO₂ emission reduction of your plant. The formula is: CO₂ emission reduction (tons) = 0.000828 * Cumulative power generation (kWh).
[Coal]Show the coal savings of your plant. The calculation formula is: saving standard coal (tons) = 0.0003015 * Cumulative power generation (kWh).
Device Info
[Device Info]The ring chart shows the classification of the Device in your plant.
# Energy storage plant Home

Real-time power generation
[Energy]Displays the energy flow and real-time power situation of your selected plant.
[Solar]Display the real-time power and generation statistics of photovoltaic power generation at your selected plant.
[Electricity] Show the real-time power and generation statistics of photovoltaic power generation at your selected plant.
[Grid]Show the statistics of concurrent power, concurrent power and purchased power of your selected plant.
[Battery]Display the battery power, charge and discharge statistics of your selected plant.
Weather condition
[Weather]Show the weather conditions for the area where your plant is located today and the weather forecast for the next two days.
Revenue and generation
[Generation] Displays the current and cumulative power generation of your selected plant.
[Electricity] Displays the current and cumulative electricity consumption of your selected plant.
[On-grid]Displays the current grid-connected capacity and cumulative grid-connected capacity of your selected plant.
[Revenue]Show today's revenue and cumulative revenue of your selected plant.
Generation situation
[Day]Display your selected plant today's battery charging power, battery discharge power, photovoltaic power and electricity power, support screening query history records.
[Month]Display the battery charging amount, battery discharge, photovoltaic power generation and electricity consumption of your plant this month, and support screening and query history records.
[Year]Show the battery charging amount, battery discharge, photovoltaic power generation and electricity consumption of your plant this year, support screening and query historical records.
[Total]Show the amount of battery charging, battery discharge, photovoltaic power generation and electricity consumption of your plant since its creation.
Plant info
[Plant info]Show some basic information about your plant.
Device condition
[Device Status]The ring chart shows the proportion of device types and the proportion of fault alarms in the selected plant.
Energy conservation and emission reduction
[Tree] Show the equivalent planting situation of your plant, the calculation formula is: cumulative power generation (kWh) * 0.828/40/18.3.
[CO₂]Show the CO₂ emission reduction of your plant. The formula is: CO₂ emission reduction (tons) = 0.000828 * Cumulative power generation (kWh).
[Coal]Show the coal savings of your plant. The calculation formula is: saving standard coal (tons) = 0.0003015 * Cumulative power generation (kWh).
# Industrial and Commercial Storage Power Station Homepage

[Energy Flow] Display the current power flow situation of the power station.
[Today's Revenue] displays the revenue situation of the power station today, and the calculation logic is consistent with the homepage.
[Cumulative Revenue] Display the cumulative revenue of the power station, and the calculation logic is consistent with the homepage.
[Today's Charging Capacity] Display the BMS charging status of all equipment in the power station today.
[Cumulative Charging Capacity] Display the BMS discharge status of all equipment in the power station today.
[Cumulative Charging Capacity] Display the charging status of all BMS devices in the power station from networking to yesterday.
[Cumulative Discharge Capacity] Display the discharge status of all BMS equipment in the power station from networking to yesterday.
[Power Trend Statistics] Display the battery operating power and load power consumption statistics of all equipment in the power station, with an interval of 5 minutes.
[Abnormal State Statistics] Display the occurrence of faults in all equipment of the power station.
[Power Station Information] Display the basic information of the power station.
[Equivalent Tree Planting] Display the equivalent tree planting situation of your power station under your name. The calculation formula is: cumulative power generation (kWh) \ * 0.828/40/18.3.
[CO2 Reduction] Display the CO ₂ reduction situation of your power station. The calculation formula is: CO ₂ emission reduction (ton)=0.000828 * cumulative power generation (kWh).
[Save Coal] Show the coal saving situation of your power station. The calculation formula is: saving standard coal (ton)=0.0003015 * cumulative power generation (kWh).