# Home
# User homepage

Real time power
[Current power]Display the latest total power generation of all Plants under your name at the current time.
[Power Normalized]Display the current power generation value of the Plant under your name, calculated by the formula: current power/installed power.
Total revenue
[Today]Show the current generation revenue of all Plants under your name. The calculation formula is: the electricity price set at the time of Plant creation multiplied by today's electricity generation.
[Total revenue]Display the cumulative power generation revenue of all Plants under your name. The calculation formula is: the electricity price entered at the time of Plant creation multiplied by the cumulative power generation.
Total generation
[Today]Show the power generation status of all the Plants under your name today.
[Total generation]Show the total electricity generation of all the Plants under your name up to now.
Total capacity
[Total capacity]Show the sum of the rated power of all the Plants under your name.
[Today]Show all the installed capacity of your company today.
Total number of plants
[Total number of Plants]Show how many Plants your company has built in total.
[Month]Show how many new Plants your company has built this month.
[palnt]The circular chart displays the status of all the Plants under your name. Click on the type at the bottom of the statistical chart to directly jump to the corresponding Plant filtering page and view the specific Plant data for that state.
Total number of inverter
[Total number of inverter]Show how many devices have been built under your company in total.
[Month]Show how many devices your company has built this month in total.
[Inverter]The circular diagram displays the status of all equipment under all Plants under your name. Clicking on the type at the bottom of the statistical chart will directly redirect you to the device filtering page for the corresponding state, where you can view the specific device data for that state.
Power generation situation
[Day]Show the power generation status of all the Plants under your name today. You can also click on the date box to select any day and view the power plant power data for that day.
[Month]Show the power generation of all the Plants under your name for this month. You can also click on the date box to select any month and view the power generation data for that month.
[Year]Display the power generation of all the Plants under your name this year. You can also click on the date selection box to select any year and view the power generation data of that year's Plants.
[Total]Display the power generation status of all Plants under your name since their creation.
Plant Rank
[Equivalent]Display the equivalent hourly data of all Plants under your name. The calculation formula is: today's electricity generation/installed power.
[Today Yield]You can click on the dropdown menu in the upper right corner of the Plant ranking and select the "Today's Power Generation" option to view the ranking data of today's power generation for all your Plants.
[Total Yield]You can click on the dropdown menu in the upper right corner of the Plant ranking and select the option of cumulative power generation to view the ranking data of the cumulative power generation of all your Plants.
[Power]You can click on the dropdown menu in the upper right corner of the Plant ranking and select the current power option to view the ranking data of all your Plants' current power.
Trend of adding new plants
[Month]Show the Plant construction status of your company this month. You can also click on the date box to select any month and view the power generation data for that month.
[Year]Display the Plant construction status of your company this year, or click on the date selection box to select any year and view the power generation data for that year.
[Total]Show the Plant construction status of your company since its establishment.
Carbon Neutrality
[Tree]Display the equivalent tree planting situation of all Plants under your name, calculated using the formula: cumulative power generation (kWh) * 0.0011311.
[CO₂]Display the CO ₂ emission reduction status of all Plants under your name. The calculation formula is: CO ₂ emission reduction (ton)=0.000828 * cumulative power generation (kWh).
[Coal]Show the coal saving situation of all the Plants under your name. The calculation formula is: saving standard coal (ton)=0.0003015 * cumulative power generation (kWh).
# Industrial and Commercial Energy Storage Power Station User Homepage

emsp; When all the power stations under your name are commercial energy storage, the system homepage will display the homepage of commercial energy storage, displaying the unique data content of commercial energy storage。
Power station work data
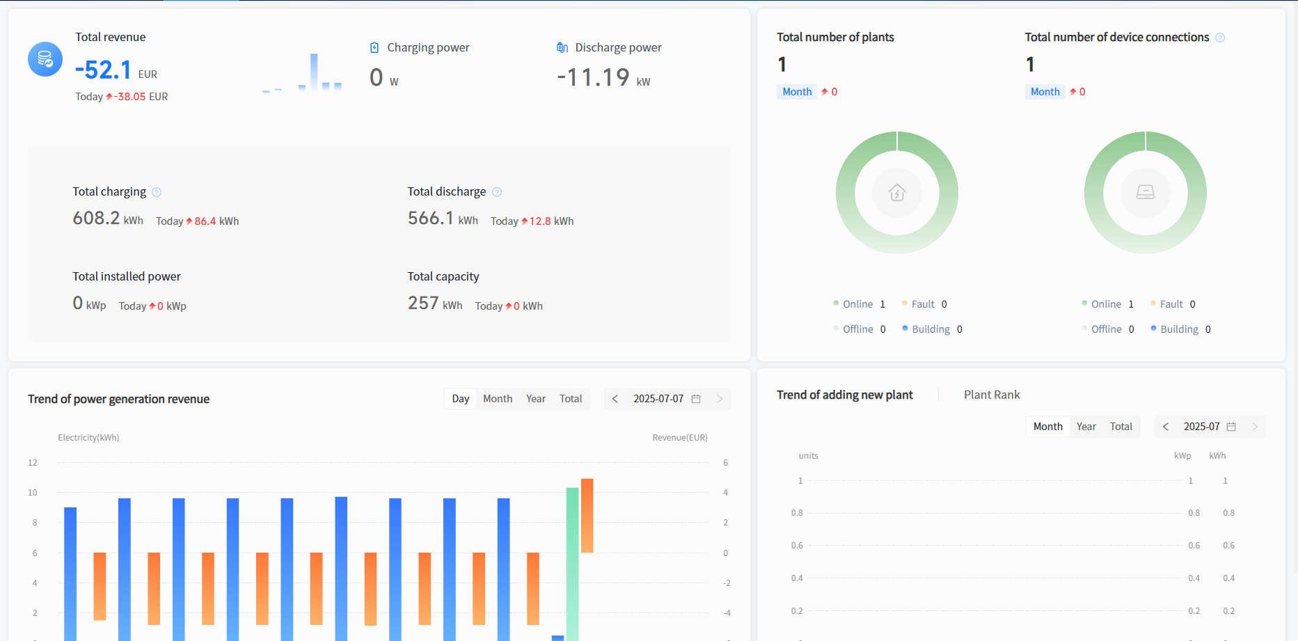
[Total Revenue] Display the cumulative revenue of all industrial and commercial storage power stations under your name, calculated as selling electricity * selling electricity price - buying electricity * buying electricity price. (Excluding today's earnings)
[Today's Revenue] Display the today's revenue of all commercial and industrial storage power stations under your name, calculated as selling electricity * selling electricity price - buying electricity * buying electricity price
[Charging Power] Display the sum of the charging power of all BMS systems in your industrial and commercial storage power stations.
[Discharge Power] Display the sum of the discharge power of all BMS systems in your industrial and commercial storage power stations.
[Total Charging Capacity] Display the cumulative charging capacity of all BMS systems in your industrial and commercial energy storage stations.
[Today's Charging Capacity] Display the sum of today's charging capacity of all BMS systems in your industrial and commercial storage power stations.
[Total Discharge Capacity] Display the cumulative discharge capacity of all BMS systems in your industrial and commercial storage power stations.
[Today's Discharge Capacity] Display the sum of today's charging capacity of all BMS systems in your industrial and commercial storage power stations.
[Total installed power] Display the total installed power of all industrial and commercial storage power stations under your name.
[Today's Installed Power] Display the total installed power of the industrial and commercial storage type power stations newly installed under your name today.
[Total installed capacity] Display the total installed capacity of all industrial and commercial storage power stations under your name.
[Today's Installed Capacity] Display the total installed capacity of the newly installed power stations under your name today。
Operation status of the Plants
[Total number of power stations] Show how many industrial and commercial storage power stations your company has built in total.
[Number of power stations this month] Show how many industrial and commercial storage power stations your company has newly built this month.
[Plants] The circular diagram displays the status of all commercial and industrial storage power stations under your name. Click on the type at the bottom of the statistical chart to directly jump to the corresponding power station filtering page and view the specific power station data for that state.
Equipment operation status
Display the total number of devices installed under your company.
[Number of New Devices Added This Month] Display the total number of devices installed by your company this month.
[Devices] The circular diagram displays the status of all equipment under all power stations under your name. Clicking on the type at the bottom of the statistical chart will directly redirect you to the device filtering page for the corresponding state, where you can view the specific device data for that state.
Trend of power generation revenue
[Day] Display the charging, discharging, and revenue status of all industrial and commercial storage power stations under your name today. You can also click on the date box to select any day and view the power station data for that day.
[Month] Display the charging capacity, discharging capacity, and revenue of all industrial and commercial storage power stations under your name for this month. You can also click on the date box to select any month and view the power generation data for that month.
[Year] Display the charging capacity, discharging capacity, and revenue of all industrial and commercial storage power stations under your name this year. You can also click on the date selection box to select any year and view the power generation data of that year's power station.
[Cumulative] Display the charging capacity, discharging capacity, and revenue of all commercial energy storage stations under your name.
Trend of adding new power stations
[Month] Display the power station construction status of your company this month. You can also click on the date box to select any month and view the construction status of the power station for that month.
[Year] Display the power station construction status of your company for the current year. You can also click on the date selection box to select any year and view the power station construction status for that year.
[Cumulative] Display the power station construction status of your company since its establishment.
Power Station Ranking
[Monthly Income] Display the ranking data of work income for all industrial and commercial storage power stations under your name as of yesterday.
[Annual Revenue] You can click on the dropdown menu in the upper right corner of the power station ranking and select the annual revenue option to view the work revenue ranking data of all your industrial and commercial storage power stations as of yesterday.
[Total Revenue] You can click on the dropdown menu in the upper right corner of the power station ranking and select the "Total Revenue" option to view the ranking data of all your industrial and commercial storage power stations' work revenue as of yesterday.